離子化學熱處理基礎知識及操作工藝原理
離子熱處理夢幻般美麗的輝光
一、離子化學熱處理基礎
1.1 輝光放電

▲圖1 稀薄氣體放電伏-安特性曲線

▲圖2 輝光放電點燃電壓與氣體壓強及兩極間距乘積的關系
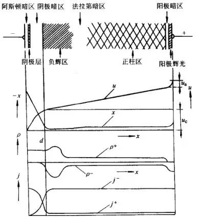
進入自持放電階段之后,陰極間的輝光分布并不均勻, 有發光部位和暗區,見圖3。從陰極發射出的電子雖然被陰極位降加速,因剛離開陰極時速度很小,不能產生激發,形成無發光現象的阿斯頓暗區;在陰極層(陰極輝光區),電子達到相當于氣體分子最大激發函數的能量,產生輝光;電子能量超過分子激發函數的最大值時,電離發生,激發減少,發光變弱,形成陰極暗區;在負輝區, 電子密度增大,電場急劇減弱,電子能量減小而使分子有效地激發,此時輝光的強度最大;此后,電子能量大幅度下降,電子與離子復合而發光變弱,即為法拉弟暗區;隨后電場逐漸增強,形成正柱區,該區電子密度和離子密度相等, 又稱為等離子區, 這一區間的電場強度極小, 各種粒子在等離子區主 要作無序運行, 產生大量非彈性碰撞; 在陽極附近, 電子被陽極吸引、離子被排斥而形成暗區, 而陽極前的氣體被加速了的電子激發, 形成陽極輝光且覆蓋整個陽極。阿斯頓暗區、陰極層及陰極暗區具有很大的電位降, 總稱為陰極位降, 三區的寬度之和即為陰極位降區dk。陰極位降區是維持輝光放電不可或缺的區域。

▲圖3 直流輝光放電中的電位 u、電場 x、空間電荷密度 ρ 及電流密度 j

式中 A——常數
γ——二次電子發射系數
從上式可知, p×dk=常數。當極間距不變,減小壓力至 dk=d 時,則陰陽極間除陰陽極位降外,則其他部分都不存在,放電仍能進行,若 p 進一步減小,使 dk>d,輝光立即熄滅,因此在一般的放電裝置中,真空度高于1.33Pa,便很難發生輝光放電;在其他條件不變的情況下,僅改變極間距 d,dk始終不變,其他各區相應縮小,一旦 d<dk,輝光熄滅,這就是間隙保護的原理。一般間隙寬度0.8mm左右。
異常輝光放電時,陰極位降區域壓力 p 有關,還和電流密度有關,并有下式:


▲圖4 空心陰極放電極間光強分布


▲圖5 離子滲氮過程中工件表面反應模型
等離子在陰極位降區被加速 轟擊工件表面,產生一些列反應。首先,離子轟擊動能轉化為熱能加熱工件。其次,離子轟擊打出電子,產生二次電子發射。最重要的是由于陰極濺射作用, 工件表面的碳、氨、氧、鐵等原子被轟擊出來, 而鐵原子與陰極附近的活性氮原子(或氮離子及電子)結合形成FeN。這些化合物因背散射效應又沉積在陰極表面, 在離子轟擊和熱激活作用下, 依次分解:Fe→FeN→Fe2N→Fe3N→Fe4N, 并同時產生活性氮原子[N], 該活性氮原子大部分滲入工件內, 一部分返回等離子區。
濺射與沉積模型是被較多人接受的理論。此外, 還有分子離子模型、中性氮原子模型以及碰撞離解產生活性氮原子模型等。
1. 3 離子化學熱處理設備及操作
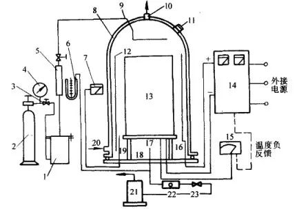
離子化學熱處理設備由爐體(工作室)、真空系統、介質供給系統、溫度測量及控制系統和供電及控制系統等部分組成, 圖6 為離子滲氮裝置示意圖。

▲圖6 離子滲氮裝置示意圖

對待滲工件, 應按用途、材質、形狀及比表面積分類進行處理。對非滲部位及不通孔、溝槽等處, 應采取屏蔽措施; 對需滲的長管件內壁以及工件溫度偏低部位, 還應考慮增加輔助陽極或輔助陰極。工件裝爐完畢, 首先抽真空至 10 Pa 以下, 然后接通直流電源, 通入少量氣體起輝濺射, 用輕微打弧的方法除去工 件表面的臟物, 待輝光穩定后增加氣體流量以提高爐壓, 增大電壓和電流。工件到溫后再調節電壓, 維持適當的電流密度。爐壓一般控制在 130~1060Pa。根據工藝要求保溫適當時間。保溫結束后關閉閥門,停止供氣和排氣, 切斷輝光電源, 工件在處理氣氛中隨爐冷卻至 200℃ 以下即可出爐。
在一般的離子化學熱處理爐中, 工件的形狀及大小、擺放位置、陰極-陽極的距離等, 都會影響工件各部位的溫度。工件入爐時, 必須綜合考慮各種因素, 力求爐溫均勻。對高溫離子化學熱處理(如離子滲碳等), 在真空爐體內須增設一套電阻加熱裝置,實行雙重加熱,能夠使爐內形成較均勻的溫度場,離子轟擊電源起到待滲介質離子化的作用。這種爐型不僅使工件溫度均勻, 測溫方便, 還可減少弧光放電。
離子化學熱處理過程中使用的異常輝光放電容易轉變為弧光放電, 使陰極位降降低, 電流劇增, 以至燒壞工件, 損壞電氣系統, 必須盡量避免輝光放電向弧光放電的過渡。一旦出現弧光,應盡快滅弧。滅弧系統的可靠性, 直接關系到離子化學熱處理設備能否正常運行。目前采用較多的滅弧方式有電感-電容振蕩滅弧、晶閘管旁路滅弧以及快速電子開關等幾大類型。
脈沖離子化學熱處理是20世紀90年代發展起來的一種新型離子化學熱處理技術, 其核心內容是引進了脈沖電源, 是該領域的一項重大技術進步。脈沖電源的應用, 大大提高了離子化學熱 處理的電氣性能和工藝性能, 可有效解決弧光放電及空心陰極效應等問題, 對具有深孔和復雜形狀的內孔、凹腔等工件的滲氮處理可獲得均勻的滲層, 在節約能源方面也顯示了突出的特點, 已得到廣泛應用。
脈沖電源是一種對直流電流輸出的電壓與電流進行調制處理、間歇給負載供電的電源。加在負載上的電壓與電流具有周期性的近似矩形波脈沖。直流脈沖電源分為斬波型和逆變型兩類。斬波型控制電路比逆變型控制電路簡單, 但斬波型的脈沖頻率比逆變型低, 一般為數千赫, 而逆變型可達數十千赫。斬波型、逆變型直流脈沖電源中的功率器件, 一般選用快速晶閘管、可關斷晶閘管(GTO)、電力晶體管(GTR), 以及近來發展起來的絕緣柵極型晶體管(IGBT)。IGBT為復合功率器件, 它是電壓控制型器件, 具有驅動功率小, 輸入阻抗大, 控制電路簡單, 開關損耗小, 通斷速度快, 工作頻率高, 元件容量大等優點, 特別適合在斬波型、逆變型脈沖電源中作為功率開關器件。

離子氮化爐實物圖片
二、離子滲氮


▲圖7 合金元素含量對滲氮層硬度的影響

▲圖8 碳對滲氮層硬度和深度的影響
因此, 滲氮材料的選擇, 必須根據產品服役工況, 結合滲氮工藝綜合考慮。除常用的合金結構鋼、工模具鋼外, 不銹鋼、鑄鐵等材料進行離子滲氮也有很好的效果。表1 的滲氮結構鋼, 表2 是部分材料離子滲氮工藝和效果。
▼表1 常用滲氮結構鋼

▼表2 部分滲氮材料離子滲氮工藝與結果

采用離子法, 特別適用于不銹鋼、耐熱鋼等表面易生成鈍化膜的材料的滲氮處理。由于鈍化膜阻礙氮原子向基體擴散,常規滲氮處理,必須先設法去除鈍化膜,并需要馬上滲氮,以防止鈍化膜再生。離子滲氮時,離子對工件表面的轟擊即可去除鈍化膜,不需做鈍化膜去除處理。

▲圖9 氮氫混合比對離子滲氮化合物層和擴散層深度的影響

▲圖10 氮氫混合比對離子滲氮層表面硬度的影響


2.3.2 滲氮溫度
離子滲氮溫度對 38CrMoAl 滲層深度和硬度的影響見圖12 和圖13 。表面硬度在一定溫度范圍內存在最大值。隨著滲氮溫度提高, 滲氮中的氮化物粗化, 導致硬度下降。
2.3.3 滲氮時間
滲氮時間對 γ ' 和 ε 相層厚度影響具有不同的規律,見圖14。小于4h時 γ'相隨時間延長而增厚, 4h 后基本保持定值, 而 ε 相厚度隨滲氮時間延長單調增加。
一般認為, 擴散層深度與時間之間符合拋物線關系, 其變化規律與氣體滲氮相似。隨著滲氮時間延長, 擴散層加深, 硬度梯度趨于平緩; 但保溫時間增加, 引起氮化物組織粗化, 導致表面硬度下降。
2.3.4 放電功率
圖15 為工件表面的輝光放電功率密度與滲氮層深度的關系, 滲氮層深度隨功率密度提高而增加。

▲圖12 38CrMoAl離子滲氮溫度對滲層深度的影響
(保溫4h,爐壓665Pa)

▲圖13 38CrMoAl離子滲氮溫度對滲層硬度分布的影響
(保溫4h,爐壓665Pa,φ(N2)80%)

▲圖14 31Cr2MoV離子氮化時 ε 相和 γ' 相化合物層厚度隨滲氮時間的變化

▲圖15 工件表面功率密度與滲氮層深度的關系



▲圖17 爐氣壓力對40Cr離子滲氮化合物層的影響

▲圖18 離子滲氮時間對40Cr鋼化合物層的影響

▲圖20 38CrMoAl不同原始狀態離子滲氮后的硬度分布
1-正火態 2-調質態

▲圖21 38CrMoAl離子滲氮后溫度對表面影響的影響
1-正火態 2-調質態

滲氮層的組織結構不同, 其韌性也有較大差異。根據扭轉試驗的應力-應變曲線出現屈服現象及產生第一條裂紋的扭轉角大小來衡量滲氮件韌性好壞, 其結果見圖22 。

▲圖22 32CrMoV不同滲氮化合物層結構對韌性的影響
a)無化合物 b)5~7μm單一γ'相
c)12~16μm單一ε相 d)8~11μmγ'+ε
由圖可見, 僅有擴散層的滲氮層韌性最好, 相化合物層次之, 而具有 γ'+ε 雙相層最差。化合物層的厚度對滲氮層的韌性產生影響, 隨著化合物層厚度增加, 韌性下降。另外, 碳鋼離子滲氮層的韌性優于合金鋼。
2.5.3 耐磨性
不同的材料、滲氮層組織狀態對耐磨性都會產生較大影響, 但是, 耐磨性的高低也直接受摩擦條件的制約。
(1)滑動摩擦。
圖23 為不同處理工藝在滑動摩擦試驗中的摩擦距離和磨損量的關系 (摩擦速度恒定為0. 94㎡/s, 在100~600m范圍內改變摩擦距離), 從圖可知, 離子滲氮層的耐磨性優于氣體滲氮, 爐氣中氮含量較高時(即化合物層中 ε 的相對量更高)耐磨性最
好。
圖24 為各種滲氮工藝處理的試樣在濕態摩擦條件下的摩擦速度和磨損量的關系。由于試驗中潤滑條件較好, 試樣的溫升小, 磨損量相對較小, 除未處理的試樣外, 不同滲氮工藝對耐磨性的影響不大。


(2)滾動摩擦
圖25 為MAC24鋼在不同條件下滾動摩擦的試驗結果,從圖中可以看出,滲氮層中化合物越薄,抗滾動摩擦性能越好,這是因為化合物層中易出現早期破壞所致。



▲圖26 35CD4鋼抗咬合性能模擬試驗結果
圖中除 ε2、ε3外,其余均為不同氣氛下的滲氮處理
2.5.5 疲勞性能
離子滲氮處理可提高材料的疲勞抗力。表6 給出了幾種材料光滑試樣的疲勞極限值。
▼表6 離子滲氮對光滑試樣疲勞極限值的影響

不同的處理條件對滲氮層的組織產生影響,從而影響材料的疲勞強度 。隨著滲氮層深度的增加,疲勞極限相應提高;滲氮后快速冷卻,氮過飽和地固溶于α-Fe中,比緩冷后從α-Fe 中析出平板狀的 γ' 相和微粒狀 α "(Fe16N2)相的滲氮層具有更高的疲勞極限。從處理方法來看,離子滲氮與其他滲氮方法差別不大,如圖27 所示 。

▲圖27 不同處理條件對15鋼滲氮層疲勞強度的影響

2.5.6 耐腐蝕性能
離子滲氮層具有良好的抗腐蝕性能,一般以獲得致密的 ε 相化合物層為佳,但 ε 相在酸中易分解,故滲氮層不耐酸性介質腐蝕。表7 為離子滲氮試樣鹽霧試驗數據,可見,離子滲氮層的耐腐蝕性很好,甚至超過了鍍鉻處理。
▼表7 各種處理試樣的鹽霧試驗結果

不銹鋼離子滲氮的目的是為了提高其表面的硬度和耐磨性,不銹鋼滲氮后,會使其耐蝕性下降,如表8 所示。對需進行離子滲氮處理的不銹鋼工件,獲得無化合物層的滲氮層對耐蝕性較為有利;氣氛中含氮量提高、氮原子滲入量增加,都會加快腐蝕速度。
▼表8 1Cr18Ni9 離子滲氮后的耐腐蝕性


鈦材滲氮后, 表面呈金黃色, 且色澤隨滲氮溫度提高而加深。在800~850℃范圍內滲氮,表面組織由α+δ(TiN)+(Ti2N)組成。滲氮溫度對滲層深度和表面硬度的影響見圖28 。

▲圖28 離子滲氮溫度對鈦材滲層深度的影響
注:1torr=133.3Pa
圖29 ,表9 為部分離子滲氮工藝及表面硬度、耐蝕性。

▲圖29 離子滲氮溫度對TC2鈦合金表面硬度的影響
▼表9 鈦材離子滲氮工藝及表面硬度就、耐蝕性能

除了鈦及鈦合金可采用離子滲氮方法進行表面強化之外,對其它部分金屬也有一些嘗試。如鋁、鉬、鉭、鈮等。隨著材料技術的研究深入,離子滲氮技術將會在更多材料中得到應用。

三、 離子氮碳共滲

離子氮碳共滲的目的主要是為了獲得較厚 ε 化合物層,提高表面耐磨性。離子氮碳共滲工藝是在離子滲氮的基礎上加入含碳介質(如乙醇、丙酮、CO2、甲烷、丙烷等)而進行的。供碳劑的供給量和溫度會對化合物層的相組成產生影響。一般來講加入微量滲碳劑,有利于化合物層生成,氣氛含量進一步增大,促使Fe3C生成,化合物層減薄(見表10);溫度升高化合物層中 ε 相的體積分數降低,見表11 。
▼表10 45鋼化合物層相組成相對量與氮碳共滲介質成分的關系

▼表11 42CrMo鋼離子氮碳共滲溫度對化合物層相組成相對量的影響

共滲溫度對離子氮碳共滲層深度及硬度的影響見表12 。
▼表12 溫度對20鋼、45鋼、40Cr鋼離子氮碳共滲層深度和硬度的影響(時間1.5h)



- 四、離子滲碳及碳氮共滲

▲圖30 離子滲碳爐結構示意圖




離子滲碳氣氛中加入一定量的氨氣, 或直接用氮氣作稀釋劑, 可進行離子碳氮共滲。離子碳氮共滲可在比氣體法更寬的溫度區間進行, 溫度升高, 鋼中滲入的氮減少, 用普通方法進行碳氮共滲, 溫度一般不超過900℃, 而采用離子法, 可實現900℃以上的碳氮共滲。與離子滲碳相似, 離子碳氮共滲也應采用強滲+擴散的方式進行, 不同的滲擴比對滲層組織和深度將會產生較大的影響。20CrMnTi及20Cr2Ni4鋼在不同滲擴比的條件下進行離子碳氮共滲, 其滲層深度及組織分布,見表16 (共滲溫度850℃, 共滲時間(強滲+擴散)6h; 氫氣作為放電介質, 強滲階段φ(C3H8)=5%, 擴散階段(C3H8)=0. 5%; 共滲后直接淬火, 然后在250℃溫度下進行2h 真空回火)。

綜合考慮滲層組織及表面硬度等因素,滲擴比在3:3時最好,其共滲層硬度分布及碳、氮原子濃度分布見圖32,及圖33 。

▲圖32 離子碳氮共滲層硬度分布

▲圖33 離子碳氮共滲、碳、氮原子濃度分布
注: 離子化學熱處理還有離子滲流、離子硫氮共滲、離子滲硼、離子滲金屬等工藝,限于篇幅及普及性不廣,這里不做介紹。感興趣的讀者,可參見《熱處理手冊》第四版 第1冊。
(本平臺"常州精密鋼管博客網"的部分圖文來自網絡轉載,轉載目的在于傳遞更多技術信息。我們尊重原創,版權歸原作者所有,若未能找到作者和出處望請諒解,敬請聯系主編微信號:steel_tube,進行刪除或付稿費,多謝!)

