鍋爐專業知識圖解
做鋼管鋼材的 肯定要接觸鍋爐,所以今天 我們就來科普一下 鍋爐知識.
真空鍋爐(原理、結構、部件)



常壓鍋爐(直接加熱、間接加熱)


承壓鍋爐

蒸汽鍋爐(鍋殼式)




蒸汽鍋爐(水管式)




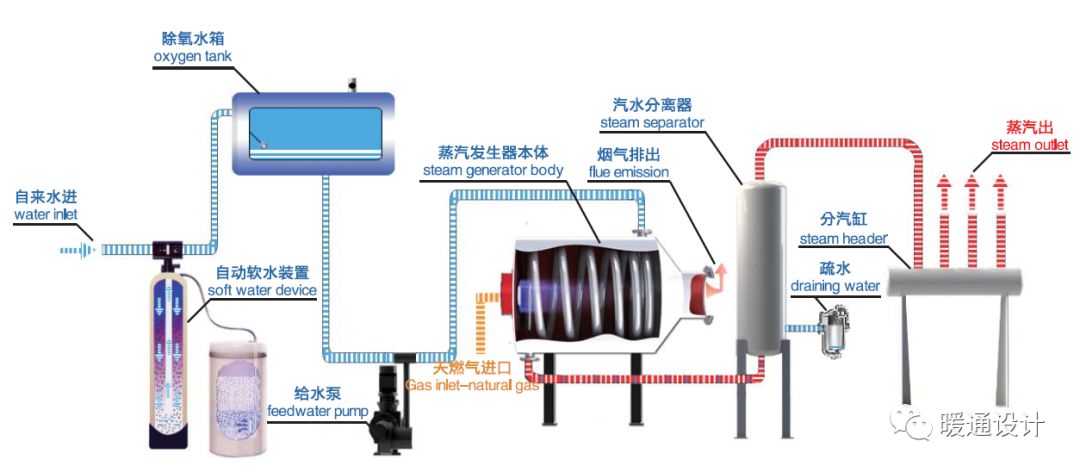
蒸汽發生器(原理、結構、流程)





模塊化鍋爐

整體式鍋爐

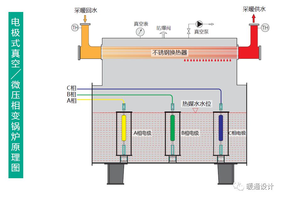
電鍋爐(電極式、電阻式)



蓄熱鍋爐(鍋爐+蓄熱器)

鍋爐專業知識圖解
做鋼管鋼材的 肯定要接觸鍋爐,所以今天 我們就來科普一下 鍋爐知識.
真空鍋爐(原理、結構、部件)



常壓鍋爐(直接加熱、間接加熱)


承壓鍋爐

蒸汽鍋爐(鍋殼式)




蒸汽鍋爐(水管式)




蒸汽發生器(原理、結構、流程)





模塊化鍋爐

整體式鍋爐

電鍋爐(電極式、電阻式)



蓄熱鍋爐(鍋爐+蓄熱器)

常州精密鋼管博客網推薦您訪問: |
|---|